Heap Tracing

[中文]

Heap Tracing allows tracing of code that allocates or frees memory. More information is available in the heap tracing documentation. Please also review System Behavior Analysis for SystemView tracing configuration.

Let’s open an ESP-IDF project. For this tutorial, we will use the system/sysview_tracing_heap_log example.

  1. Navigate to View > Command Palette.

  2. Type ESP-IDF: New Project, select the command, and choose the ESP-IDF version to use.

    Note

    If you don’t see the option, please review the setup in Install ESP-IDF and Tools.

  3. A window will open with settings to configure the project. You can later choose from a list of ESP-IDF examples. Go to the system section and choose sysview_tracing_heap_log. You will see a Create Project Using Example sysview_tracing_heap_log button at the top and a description of the project below. Click the Create Project button, wait for the project to be created and then click on Open Project.

    ../_images/sysview_tracing_heap_log.png

    In this example, the project is already configured for application tracing.

    Note

    For more information, please refer to Application Level Tracing Library.

  4. Configure, build, and flash your project as explained in the Build Your Project.

    Note

    • The OpenOCD server output is shown in the menu View > Output > ESP-IDF.

    • Make sure that OpenOCD configuration files are properly set with the the ESP-IDF: Select OpenOCD Board Configuration command.

  5. First, click ESP-IDF Explorer in the Visual Studio Code Activity Bar. Second, in the ESP-IDF APP TRACER section, click Start Heap Trace. This will execute the extension’s OpenOCD server and send the corresponding tracing commands to generate a tracing log. Third, you can see the generated tracing log in the APP TRACE ARCHIVES named Heap Trace Log #1.

    Each time you execute Start Heap Trace, a new trace will be generated and shown in the archives list. You can also start tracing by running the ESP-IDF: App Trace command.

    ../_images/start_heap_tracing.png
  6. Click Heap Trace Log #1 and choose the Heap Tracing option for the ESP-IDF Tracing report window. Click the Show Report button to reload the visualization.

    ../_images/heap_trace_report.png
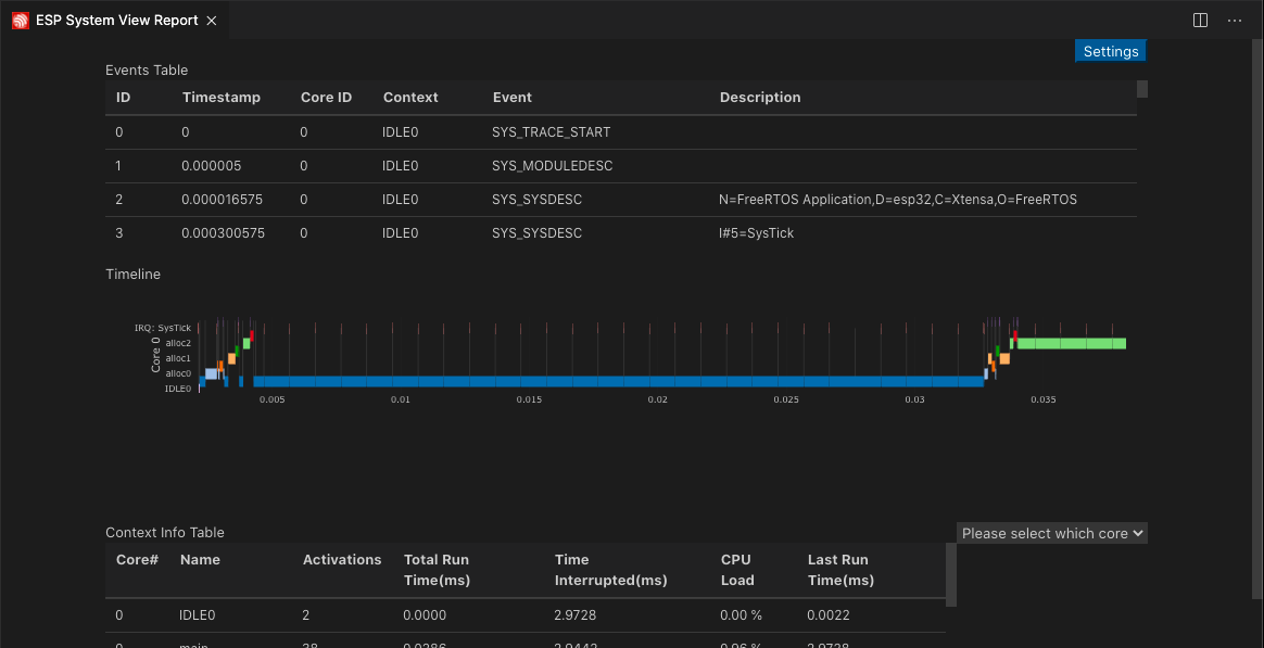
  7. Click Heap Trace Log #1 and choose the SystemView Tracing option for the ESP-IDF System View Report window.

    ../_images/sysview_report.png